当前位置:首页->具有在线抽检功能的粉针分装机及分装方法

 具有在线抽检功能的粉针分装机及分装方法

 
【申请公布号:CN102343989A;申请权利人:南京博健科技有限公司;发明设计人: 程绍祥; 徐峰;】
 
摘要:
 
本发明是具有在线抽检功能的粉针分装机及分装方法,其结构是托瓶块通过T型条固定在送瓶同步带上;空瓶、装粉瓶与托瓶块相连,安装在粉针机台面板上的装粉瓶、推瓶部件、夹取瓶部件是对应设置的,空瓶置于推空瓶部件面前,装粉瓶在出瓶输送带上,托瓶块上有多个U型槽,螺杆式分装头设在送瓶同步带的上方,螺杆式分装头有多个灌装口。优点:瓶块采用U型槽直通设计,方便于送瓶同步带上的托瓶块,适合不同规格玻璃瓶的托瓶块通过T型条固定在送瓶同步带上。托瓶块上的多个U型槽,便于玻璃瓶从两侧进出托瓶块。螺杆式分装头共有多个灌装口保证分装的速度,可在不停机的情况下,在线抽检空瓶和装好粉的瓶的质量,保证生产企业的生产效率。 
 
主权项:
 
具有在线抽检功能的粉针分装机,其特征是托瓶块通过T型条固定安装在送瓶同步带上;空瓶、装粉瓶与托瓶块相连,夹取空瓶部件、数字显示电子称、螺杆式分装头、装粉瓶、推瓶部件、夹取瓶部件、送瓶同步带和出瓶输送带都直接安装在粉针机台面板上,其中装粉瓶、推瓶部件、夹取瓶部件是对应设置的,空瓶置于推空瓶部件面前,装粉瓶是置在出瓶输送带上,分隔板在托瓶块上,多个U型槽是由分隔板隔出的,螺杆式分装头设在送瓶同步带的上方,螺杆式分装头有多个灌装口。 
 
要求:
 
1.具有在线抽检功能的粉针分装机,其特征是托瓶块通过T型条固定安 装在送瓶同步带上;空瓶、装粉瓶与托瓶块相连,夹取空瓶部件、数字显示 电子称、螺杆式分装头、装粉瓶、推瓶部件、夹取瓶部件、送瓶同步带和出 瓶输送带都直接安装在粉针机台面板上,其中装粉瓶、推瓶部件、夹取瓶部 件是对应设置的,空瓶置于推空瓶部件面前,装粉瓶是置在出瓶输送带上, 分隔板在托瓶块上,多个U型槽是由分隔板隔出的,螺杆式分装头设在送瓶 同步带的上方,螺杆式分装头有多个灌装口。 
 
2.根据权利要求1所述的具有在线抽检功能的粉针机的分装方法,其特 征是: 
 
1)托瓶块通过T型条固定在送瓶同步带上,工作时,可使托瓶块833 随送瓶同步带一起向右做间歇运动; 
 
2)在推空瓶部件面前放入1-4只空瓶,由分隔板在托瓶块上隔出多个U 型槽,当有抽检指令时,将行至推空瓶部件正前方的托瓶块上的空瓶从用托 瓶块的U型槽中推入夹取空瓶部件中; 
 
3)推空瓶部件退回复位,取出夹取空瓶部件中的空瓶,依次放在数字 显示电子称上秤量,将称过的空瓶置于推空瓶部件面前;推空瓶部件前行将 称过的空瓶推入送瓶同步带上,并随随送瓶同步带一起向右做间歇运动;当 称过的空瓶运行至螺杆式分装头正下方时,螺杆转动将药粉装入称过的空瓶 内; 
 
4)在推瓶部件面前先放入1-4只空瓶;当装粉瓶运行至推瓶部件前端 时,推瓶部件伸出将装粉瓶推入夹取瓶部件内的模具中, 
 
5)推瓶部件退回复位,取出夹取瓶部件中的装粉瓶,依次放在数字显 示电子称上秤量,并得到螺杆式分装头的灌装量数据;将称过合格的装粉瓶 置于出瓶输送带上。
 
具有在线抽检功能的粉针分装机及分装方法
技术领域 
 
本发明涉及的是一种具有在线抽检功能的粉针分装机及分装方法,属于 包装机械技术领域。 
 
背景技术 
 
医药包装机械是制药企业的重要设备,其技术要求高。目前,市场上使 用的粉针分装机普遍没有在线抽检功能,不利于对灌装量进行在线监控和调 整,从而保证所生产产品质量的一致性生产。 
 
发明内容 
 
本发明涉及的的是一种具有在线抽检功能的粉针分装机及分装方法,其 目的旨在克服现有技术所存在的上述缺陷,具有在线抽检功能,对灌装量进 行在线监控和调整,保证所生产产品质量的一致性。 
 
本发明的技术解决方案:其结构是托瓶块通过T型条固定安装在送瓶同 步带上;空瓶、装粉瓶与托瓶块相连,夹取空瓶部件、数字显示电子称、螺 杆式分装头、装粉瓶、推瓶部件、夹取瓶部件、送瓶同步带和出瓶输送带都 直接安装在粉针机台面板上,其中装粉瓶、推瓶部件、夹取瓶部件是对应设 置的,空瓶置于推空瓶部件面前,装粉瓶是置在出瓶输送带上,分隔板在托 瓶块上,由分隔板在托瓶块上隔出多个U型槽,螺杆式分装头设在送瓶同步 带的上方,螺杆式分装头有多个灌装口。 
 
分装方法 
 
1)托瓶块通过T型条固定在送瓶同步带上,工作时,可使托瓶块833随送 瓶同步带一起向右做间歇运动; 
 
2)在推空瓶部件面前放入1-4只空瓶,由分隔板在托瓶块上隔出多个U型 槽,当有抽检指令时,将行至推空瓶部件正前方的托瓶块上的空瓶从用托瓶 块的U型槽中推入夹取空瓶部件中; 
 
3)推空瓶部件退回复位,取出夹取空瓶部件中的空瓶,依次放在数字显示 电子称上秤量,将称过的空瓶置于推空瓶部件面前;推空瓶部件前行将称过 的空瓶推入送瓶同步带上,并随随送瓶同步带一起向右做间歇运动;当称过 的空瓶运行至螺杆式分装头正下方时,螺杆转动将药粉装入称过的空瓶内; 
 
4)在推瓶部件面前先放入1-4只空瓶;当装粉瓶运行至推瓶部件前端时, 推瓶部件伸出将装粉瓶推入夹取瓶部件内的模具中; 
 
5)推瓶部件退回复位,取出夹取瓶部件中的装粉瓶,依次放在数字显示电 子称上秤量,并得到螺杆式分装头的灌装量数据;将称过合格的装粉瓶置于 出瓶输送带上。 
 
本发明的优点:托瓶块采用U型槽直通设计,方便于送瓶同步带上的托 瓶块,可适合不同规格玻璃瓶的托瓶块通过T型条固定在送瓶同步带上。托 瓶块上的分隔板隔出多个U型槽,便于玻璃瓶从两侧进出托瓶块。螺杆式分 装头共有多个灌装口保证分装的速度,可在不停机的情况下,在线抽检空瓶 和装好粉的瓶的质量,保证生产企业的生产效率。 
 
附图说明 
 
具有在线抽检功能的粉针分装机及分装方法
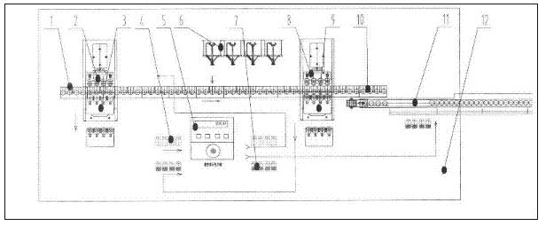
附图1是具有在线抽检功能的粉针分装机的结构示意图。 
 
具有在线抽检功能的粉针分装机及分装方法
附图2是托瓶块的结构示意图。 
 
图中的1是托瓶块、2是推空瓶部件、3是夹取空瓶部件、4是空瓶、5 是数字显示电子称、6是螺杆式分装头、7是装粉瓶(已装粉后的瓶)、8是 推瓶部件、9是夹取瓶部件、10是送瓶同步带、11是出瓶输送带、12是粉 针机台面板,13是T型条,14是分隔板。 
 
具体实施方式 
 
对照附图1,其结构包括托瓶块1、推空瓶部件2、夹取空瓶部件3、空 瓶4、数字显示电子称5、螺杆式分装头6、装粉瓶7、推瓶部件8、夹取瓶 部件9、送瓶同步带10、出瓶输送带11、粉针机台面板12;其中托瓶块1 通过T型条13固定安装在送瓶同步带10上;空瓶4、装粉瓶7与托瓶块1 相连,夹取空瓶部件3、数字显示电子称5、螺杆式分装头6、装粉瓶7、推 瓶部件8、夹取瓶部件9、送瓶同步带10和出瓶输送带11都直接安装在粉 针机台面板12上,其中装粉瓶7、推瓶部件8、夹取瓶部件9是对应设置的, 空瓶4置于推空瓶部件2面前,装粉瓶7是置在出瓶输送带11上,分隔板 14在托瓶块1上,多个U型槽是由分隔板14隔出的,螺杆式分装头6设在 送瓶同步带10的上方,螺杆式分装头6有多个灌装口。 
 
实施分装时,托瓶块1通过T型条13固定在送瓶同步带10上,随送瓶 同步带10一起向右做间歇运动;推空瓶部件2前先放入1-4只空瓶4,当有 抽检指令时,将行至推空瓶部件2正前方托瓶块1上的空瓶4从用托瓶块1 的分隔板14隔开的U型槽中推入夹取空瓶部件3中;推空瓶部件2退回复 位;取出夹取空瓶部件3中的空瓶4,依次放在数字显示电子称5上秤量; 将称过的空瓶4置于推空瓶部件2前;推空瓶部件2前行将称过的空瓶4推 入送瓶同步带10上,并随随送瓶同步带10一起向右做间歇运动;当称过的 空瓶4运行至螺杆式分装头6正下方时,螺杆转动将药粉装入称过的空瓶4 内;推瓶部件8前先放入1-4只空瓶4;当装粉瓶7运行至推瓶部件8前端 时,推瓶部件8伸出将装粉瓶7推入夹取瓶部件9内的模具中,推瓶部件8 退回复位;取出夹取瓶部件9中的装粉瓶7,依次放在数字显示电子称5上 秤量,并得到螺杆式分装头6的灌装量数据;将称过合格的装粉瓶7置于出 瓶输送带11上。 
 
该具有在线抽检功能的粉针分装机的托瓶块1采用U型槽直通设计,便 于玻璃瓶进出送瓶同步带10上的托瓶块1,其结构如图2所示。适合不同规 格玻璃瓶的托瓶块1可通过T型条13固定在送瓶同步带10上。托瓶块1上 的分隔板14隔出多个U型槽,便于玻璃瓶从两侧进出托瓶块1。螺杆式分装 头6共有多个灌装口保证分装的速度。可在不停机的情况下,在线抽检空瓶 4和装粉瓶7的质量,保证生产企业的生产效率。 
Copyright © 宁波鄞州盖奇同步带轮有限公司 2007-2022 All Rights Reserved.
电话:4006-574-123/0574-27834692 传真:0574-27834691
地址:浙江省宁波市鄞州区姜山镇蔡郎桥村姜南路39-2 E-Mail:sales@belt-pulley.com  
浙ICP备09102982号 盖奇公司网络部提供技术支持 浙公网安备33021202003319号